ZStack Cloud Platform
Single Server, Free Trial for One Year
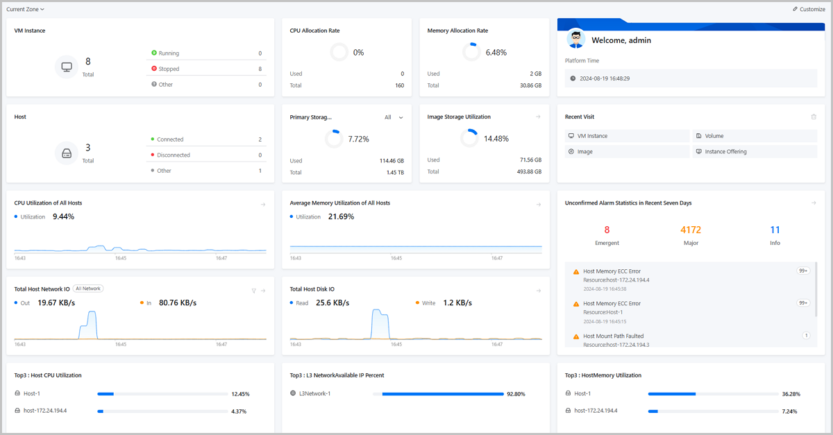
Log in to ZStack Cloud, and the page Dashboard is displayed by default. If you already log in, you can also be redirected to the dashboard by choosing Dashboard on the main menu of ZStack Cloud.

On the Dashboard page, click Customize, and then the Custom Dashboard page is displayed.
Note: You can add up to 30 widgets to the dashboard. The same widget can only be added once.The dashboard displays widgets in fixed sizes such as large, medium, and small. You can drag and drop widgets to arrange the layout of the dashboard according to your own preferences.
Note: If you need to cancel the currently customized dashboard, click the Cancel button. You can also click the Reset button if you want to remain the default settings.| Widget | Resource Type | Monitoring Item | Description |
|---|---|---|---|
| Resource State Statistics | VM Instance | / | Collects usage statistics on the KVM VM instances in the current zone/all zones, and displays the total number of KVM VM instances as well as the number of these instances in different state (running, stopped, and other). |
| Host | / | Collects usage statistics on the number of hosts in the current zone/all zones, and displays the total number of hosts as well as the number of these hosts in different state (connected, disconnected, and other). | |
| Primary Storage | / | Collects usage statistics on the number of primary storage in the current zone/all zones, and displays the total number of primary storage as well as the number of these primary storage in different state (connected, disconnected, and other). | |
| Image Storage | / | Collects usage statistics on the number of image storage in the zone/all zones, and displays the total number of image storage as well as the number of these image storage in different state (connected, unconnected, other). | |
| pGPU | / | Collects usage statistics on the number of pGPUs in the current zone/all zones, and displays the total number of pGPUs as well as the number of these pGPUs in different state (attached, idle, and other). | |
| vGPU | / | Collects usage statistics on the number of vGPUs in the current zone/all zones, and displays the total number of vGPUs as well as the number of these vGPUs in different state (attached, idle, other). | |
| VPC vRouter | / | Collects usage statistics on the number of VPC vRouters in the current zone/all zones, and displays the total number of VPC vRouters as well as the number of these VPC vRouters in different state (running, stopped, and other). | |
| Volume | / | Collects usage statistics on the number of volumes in the current zone/all zones, and displays the total number of volumes as well as the number of these volumes in different state (attached, unattached, and other). | |
| Resource Utilization Trend | Host Usage Trend | CPU Utilization of All Hosts | Collects usage statistics on the CPU resources of all hosts in the current zone/all zones, and displays the CPU utilization of all hosts in real time in the form of dynamic graphs. CPU Utilization of All Hosts = Average Value of CPU Usage Rate of All Hosts |
| Average Memory Utilization of All Hosts | Collects usage statistics on the memory resources of all hosts in the current zone/all zones, and displays the average memory utilization in real time in the form of dynamic graphs. Average Memory Utilization of All Hosts = Average Value of Memory Usage of All Hosts | ||
| Total Host Network I/O (Out/In) | Collects usage statistics on the network throughput of all hosts in the current zone/all zones, and displays the total host network I/O (Out/In) in real time in the form of dynamic graphs. Total Host Network I/O = Sum of all Hosts Network I/O Allows you to specify network types to view I/O monitoring data. | ||
| Total Host Disk I/O (Read/Write) | Collects usage statistics on the disk I/O of all hosts in the current zone/all zones, and displays the total host disk I/O (read/write) in real time in the form of dynamic graphs. Total Host Disk I/O = Sum of All Hosts Disk I/O | ||
| Primary Storage Usage Trend | Primary Storage Utilization | Collects usage statistics on the primary storage in the current zone/all zones, and displays the primary storage utilization in real time in the form of dynamic graphs. Primary Storage Utilization = Sum of All Primary Storage Capacity Used / Sum of All Primary Storage Capacity | |
| Image Storage Usage Trend | Image Storage Utilization | Collects usage statistics on the image storage in the current zone/all zones, and displays the image storage utilization in real time in the form of dynamic graph. Image Storage Utilization = Sum of the All Image Storage Capacity Used / Sum of All Image Storage Capacity | |
| Resource Usage Statistics | CPU | Allocation Rate | Collects usage statistics on the CPU in the current zone/all zones, and displays the CPU allocation rate, as well as used CPU and total CPU. |
| Memory | Allocation Rate | Collects usage statistics on the memory in the current zone/all zones, and displays the memory allocation rate, as well as used memory and total memory. | |
| Primary Storage | Physical Capacity Utilization | Collects statistics on the physical capacity utilization of the primary storage in the current zone/all zones, and displays the physical utilization of primary storage, as well as used physical capacity and total physical capacity. You can specify a primary storage to view its physical capacity utilization, or choose to view the total physical utilization of all primary storage. | |
| Virtual Capacity Utilization | Collects statistics on the virtual capacity utilization of primary storage in the current zone/all zones, and displays the virtual utilization of the primary storage, as well as the used virtual capacity and total virtual capacity. You can specify a primary storage to view its virtual utilization, or choose to view the total virtual utilization of all primary storage. | ||
| Image Storage | Utilization | Collects usage statistics on the image storage in the current zone/all zones, and displays the image storage utilization, as well as used image storage and total image storage. | |
| Public Network | IPv4 | Collects usage statistics on the IP addresses of IPv4 public networks in the current zone/all zones, and displays the IP address utilization, as well as the used and total IP addresses. | |
| IPv6 | Collects usage statistics on the IP addresses of IPv6 public networks in the current zone/all zones, and displays the IP address utilization, as well as the used and total IP addresses. | ||
| Flat Network | IPv4 | Collects usage statistics on the IP addresses of IPv4 flat networks in the current zone/all zones, and displays the IP address utilization, as well as the used and total IP addresses. | |
| IPv6 | Collects usage statistics on the IP addresses of IPv6 flat networks in the current zone/all zones, and displays the IP address utilization, as well as the used and total IP addresses. | ||
| pGPU | Allocation Rate | Collects allocation statistic on the pGPU devices in the current zone/all zones and displays the pGPU allocations, as well as the allocated and total pGPUs. Note: This statistics does not include pGPUs that have been virtualized into vGPUs. | |
| vGPU | Allocation Rate | Collects allocation statistic on the vGPU devices in the current zone/all zones and displays the vGPU allocations, as well as the allocated and total vGPUs. | |
| Resource Top Ranking | VM (External Monitor) | CPU Utilization | Collects usage statistics on the CPU of VM instances in the current zone/all zones via external monitoring, and displays top 3 or top 10 of VM instances based on the CPU utilization. |
| Memory Utilization | Collects usage statistics on the memory usage of VM instances in the current zone/all zones via external monitoring, and displays top 3 or top 10 of VM instances based on the memory utilization. | ||
| Disk Read IOPS | Collects usage statistics on the disk read IOPS of VM instances in the current zone/all zones via external monitoring, and displays top 3 or top 10 of VM instances based on the disk read IOPS. Disk Read IOPS = Sum of all Disk Read IOPS of VM Instances | ||
| Disk Write IOPS | Collects usage statistics on the disk write IOPS of VM instances in the current zone/all zones via external monitoring, and displays top 3 or top 10 of VM instances based on the disk write IOPS. Disk Write IOPS = Sum of All Disk Write IOPS of VM Instances | ||
| VM (Internal Monitor) | CPU Utilization | Collects usage statistics on the CPU of VM instances in the current zone/all zones via internal monitoring, and displays top 3 or top 10 of VM instances based on the CPU utilization. Note: You need to install an agent on the VM instance to obtain internal monitoring data. | |
| Memory Utilization | Collects usage statistics on the memory of VM instances in the current zone/all zones via internal monitoring, and displays top 3 or top 10 of VM instances based on the memory utilization. Note: You need to install an agent on the VM instance to obtain internal monitoring data. | ||
| Disk Utilization | Collects usage statistics on the disk of VM instances in the current zone/all zones via internal monitoring, and displays top 3 or top 10 of VM instances based on the disk utilization. Disk Utilization = Sum of All VM instances Disk Capacity Used / Sum of All VM instances Disk Capacity | ||
| VPC vRouter (External Monitor) | CPU Utilization | Collects usage statistics on the CPU of VPC vRouters in the current zone/all zones via external monitoring, and displays top 3 or top 10 of VPC vRouters based on the CPU utilization. VM Instances CPU Utilization = Sum of Each CPU Utilization /Number of CPU Cores | |
| Memory Utilization | Collects usage statistics on the memory of VPC vRouters in the current zone/all zones via external monitoring, and displays top 3 or top 10 of VPC vRouters based on the memory utilization. | ||
| Disk Read IOPS | Collects usage statistics on the disk read IOPS of VPC vRouters in the current zone/all zones via external monitoring, and displays top 3 or top 10 of VPC vRouters based on the disk read IOPS. Disk Read IOPS = Sum of All Disk Read IOPS of VPC vRouters | ||
| Disk Write IOPS | Collects usage statistics on the disk write IOPS of VPC vRouters in the current zone/all zones via external monitoring, and displays top 3 or top 10 of VPC vRouters based on the disk write IOPS. Disk Write IOPS = Sum of All Disk Write IOPS of VPC vRouters | ||
| VPC vRouter (Internal Monitor) | CPU Utilization | Collects usage statistics on the CPU of VPC vRouters in the current zone/all zones via internal monitoring, and displays top 3 or top 10 of VPC vRouters based on the CPU utilization. | |
| Memory Utilization | Collects usage statistics on the memory of VPC vRouters in the current zone/all zones via internal monitoring, and displays top 3 or top 10 of VPC vRouters based on the memory utilization. | ||
| Disk Utilization | Collects usage statistics on the disk of VPC vRouters in the current zone/all zones via internal monitoring, and displays top 3 or top 10 of VPC vRouters based on the disk utilization. Disk Utilization = Sum of All Used Disks Capacity on VPC vRouters / Sum of All Disks Capacity on VPC vRouters | ||
| Host | CPU Utilization | Collects usage statistics on the CPU of hosts in the current zone/all zones, and displays top 3 or top 10 of hosts based on the CPU utilization. Host CPU Utilization = Sum of Each CPU Usage Rate / Number of CPU Cores | |
| Memory Utilization | Collects usage statistics on the memory of hosts in the current zone/all zones, and displays top 3 or top 10 of hosts based on the memory utilization. | ||
| Disk Read IOPS | Collects usage statistics on the disk read IOPS of hosts in the current zone/all zones, and displays top 3 or top 10 of hosts based on the disk read IOPS. Disk Read IOPS = Sum of All Disk Read IOPS of Hosts | ||
| Disk Write IOPS | Collects usage statistics on the disk write IOPS of hosts in the current zone/all zones, and displays top 3 or top 10 of hosts based on the disk write IOPS. Disk Write IOPS = Sum of All Disk Write IOPS of Hosts | ||
| Volume | Occupy Storage Size | Obtains the actual size of volumes occupied on the storage, including the size occupied by the volume data, images, and cache, and displays top 3 or top 10 of volumes based on the actual size. | |
| Snapshot | Capacity | Obtains the capacity of snapshots in the current zone/all zones, and displays top 3 or top 10 of snapshots based on the capacity. | |
| L3 Network | Available IP Percent | Collects statistics on the available IP addresses of L3 networks (public network, flat network, and VPC network) in the current zone/all zones, and displays top 3 or top 10 of the L3 networks based on the IP address availability. | |
| VIP | Outbound Traffic | Collects statistics on the outbound traffic of VIPs in the current zone/all zones, and displays top 3 or top 10 of VIPs based on the outbound traffic. | |
| Inbound Traffic | Collects statistics on the inbound traffic of VIPs in the current zone/all zones, and displays top 3 or top 10 of VIPs based on the inbound traffic. | ||
| pGPU | Utilization | Collects statistics on the utilization of physical GPUs in the current zone/all zones, and displays top 3 or top 10 of pGPUs based on the utilization. | |
| Memory Utilization | Collects statistics on the memory utilization of physical GPUs in the current zone/all zones, and displays top 3 or top 10 of pGPUs based on the memory utilization. | ||
| Power Consumption | Collects statistics on the power consumption of physical GPUs in the current zone/all zones, and displays top 3 or top 10 of pGPUs based on the power consumption. | ||
| vGPU | Utilization | Collects statistics on the utilization of vGPUs in the current zone/all zones, and displays top 3 or top 10 of vGPUs based on utilization. | |
| Memory Utilization | Collects statistics on the memory utilization of vGPUs in the current zone/all zones, and displays top 3 or top 10 of vGPUs based on the memory utilization. | ||
| Recent Visit | / | / | Displays 6 records showing the most visited menu bars. You can click the button Clear Record in the upper-right corner of this widget to clear all the records. |
| Account or User Information | / | / | Displays account or user information, and the Cloud platform time. |
| Unconfirmed Alarm Statistics in Recent Seven Days | / | / | Displays unconfirmed alarm messages in the recent seven days. You can click the button in the upper-right corner of this widget and go to the alarm message page for all messages. You can also click alarm statistics and warning types to view more details. |